+ Project
Dashboard
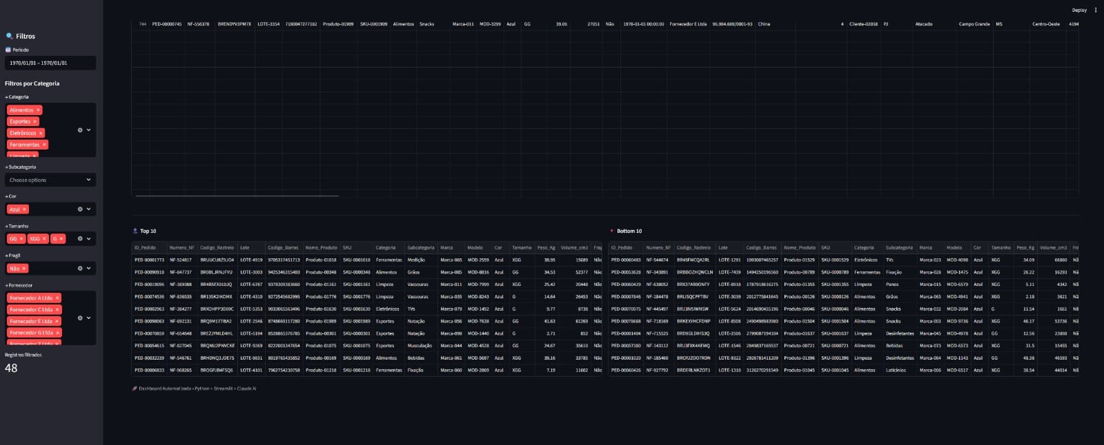
Um painel pensado para transformar dados em leitura rápida, organização visual e apoio real para tomada de decisão.

Dashboard para visualização de dados, acompanhamento de métricas e leitura operacional mais clara.

Visão centralizada dos dados
O projeto foi construído para reunir indicadores importantes em uma interface única, facilitando leitura, comparação e monitoramento do desempenho em tempo real.

Interface orientada por métricas
Cada bloco do painel foi organizado para destacar o que realmente importa: números, tendências e recortes que ajudam a acompanhar operação e resultados sem excesso visual.

Leitura clara para decisão
A proposta do dashboard é tornar a análise mais objetiva. O visual foi pensado para apoiar gestão, facilitar entendimento e deixar a tomada de decisão mais segura.
O resultado foi um dashboard mais claro e funcional, preparado para transformar volume de dados em acompanhamento prático e útil para a operação.